Latest Project: KPInsight –
Key Performance Visualization Web App
At siParadigm Diagnostics, I identified inefficiencies in how departmental KPIs were being manually entered, tracked, and visualized through Google Sheets. To address this, I developed KPInsight, a custom Python-based web application designed to streamline KPI management and visualization. The tool provides managers with clear, interactive dashboards tailored to each lab department, enabling faster data-driven decision-making. This project not only improved efficiency but also introduced a scalable solution that enhanced transparency and operational oversight across the department. All of this was achieved while ensuring HIPPA compliance.
KPInsight centralizes key performance data into a clear, easy-to-read dashboard for smarter, faster decision-making.


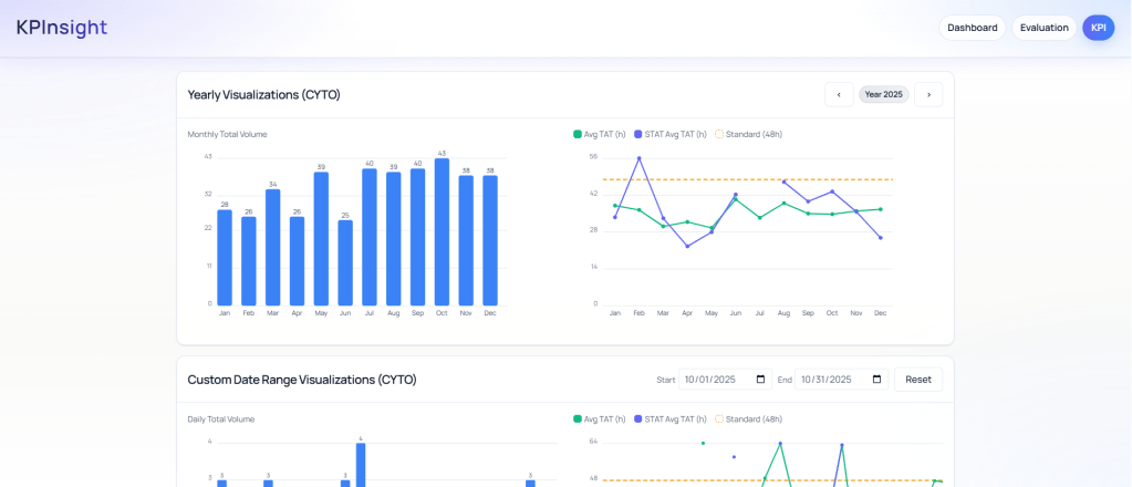
KPInsight provides Cytogenetics managers with an in-depth view of technician productivity through clear, data-driven dashboards.

With advanced visualization tools, KPInsight empowers managers to dive deep into productivity metrics with full granularity. They can identify trends, uncover root causes of performance shifts, and track significant changes across custom date ranges — enabling data-driven decisions that improve efficiency and oversight.